Skip to main content

账单详情

更新时间:2025-07-24 17:43:25

系统为每个账期提供详细的账单条目,并支持查看账单明细与汇总信息。模块配套展示与账单数据对应的统计图表,便于用户直观了解账单构成及消费趋势变化。同时,系统支持将账单数据导出为标准格式文件(如 CSV、Excel),满足用户对账务数据的归档与二次分析需求。

前提条件

  • 用户已经获取Alaya New企业账户和密码,如果需要帮助或尚未注册,可参考注册账户完成注册。
  • 用户已完成充值或下单商品并且生成了对应的消费记录,如需了解更多产品信息,欢迎联系我们

概览

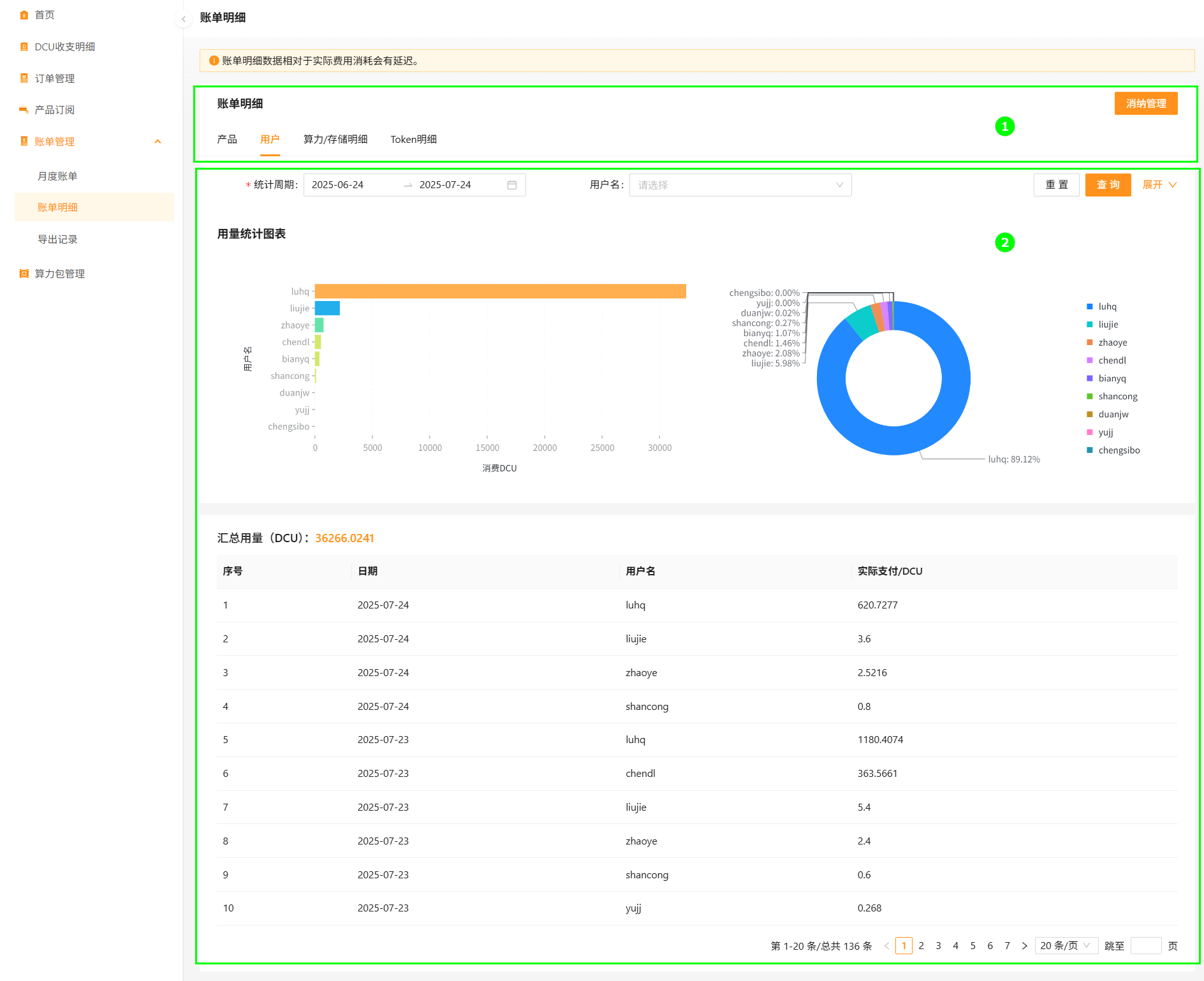
该模块从产品、用户、算力/存储明细以及Token明细等多个维度分别展示每个账期的账单详情及统计图表,支持根据统计周期、应用名称、用户名、产品名称、任务名称等进行查询,详情如下所示。

image

序号模块名称模块说明备注
账单类型用户可根据业务需求切换账单类型,例如:产品,用户,算力/存储明细,Token明细等。可跳转至消纳管理
账单统计* 条形图:统计并展示当前账号下管理的弹性容器集群的DCU消费量。
* 环形图:统计并展示当前账号管理弹性容器集群的DCU消费量占比。
* 列表:统计并展示当前账号下的DCU消费详情等信息。
支持查询
tip

算力包模式账单,在次月2日1点生成。

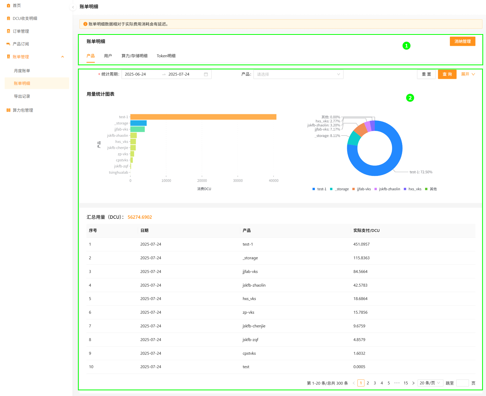
查询产品账单

查询产品账单明细的操作步骤如下所示。

  1. 使用已注册的企业账号登录Alaya NeW系统,点击[费用中心]菜单项,进入费用中心首页,切换至“账单管理/账单明细”页面,默认进入产品账单页面。

  2. 在账单统计区配置统计周期(可选),配置统计产品(可选),配置统计力度为“天”或者“小时”(可选)。

  3. 查询参数配置完成后,单击“查询”按钮,即可完成产品账单明细查询操作。