资源监控
本章节详细介绍了系统中的应用管理与应用监控功能,帮助用户全面掌握平台中各类AI应用的资源使用情况和运行状态。
应用信息
- 点击右上角“费用中心”,进入“费用中心”。费用中心和资源中心都属于后台服务。只有租户管理员可以访问

- 点击左上角菜单“资源中心”, 点击 “应用管理” 菜单,进入“应用管理” 模块。 该模块可以查看当前租户已经开通的"LM Lab”, "Inference" 和 “Alaya Studio”等应用列表。可以查看应用的名称,资源使用率包括GPU、内存、CPU、存储等资源使用情况,运行时间包括启动时间和已经运行时间,运行状态等。

应用监控
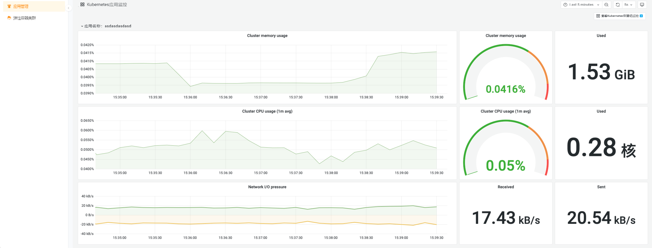
在每个应用,可分别对应用中的资源使用状态进行监控。
- 点击应用所在行的 ”监控” 链接 查看 Kubernetes监控。查看的监控信息包括:内存使用率,GPU使用率,CPU使用率,文件系统使用率,网络I/O使用状态等。

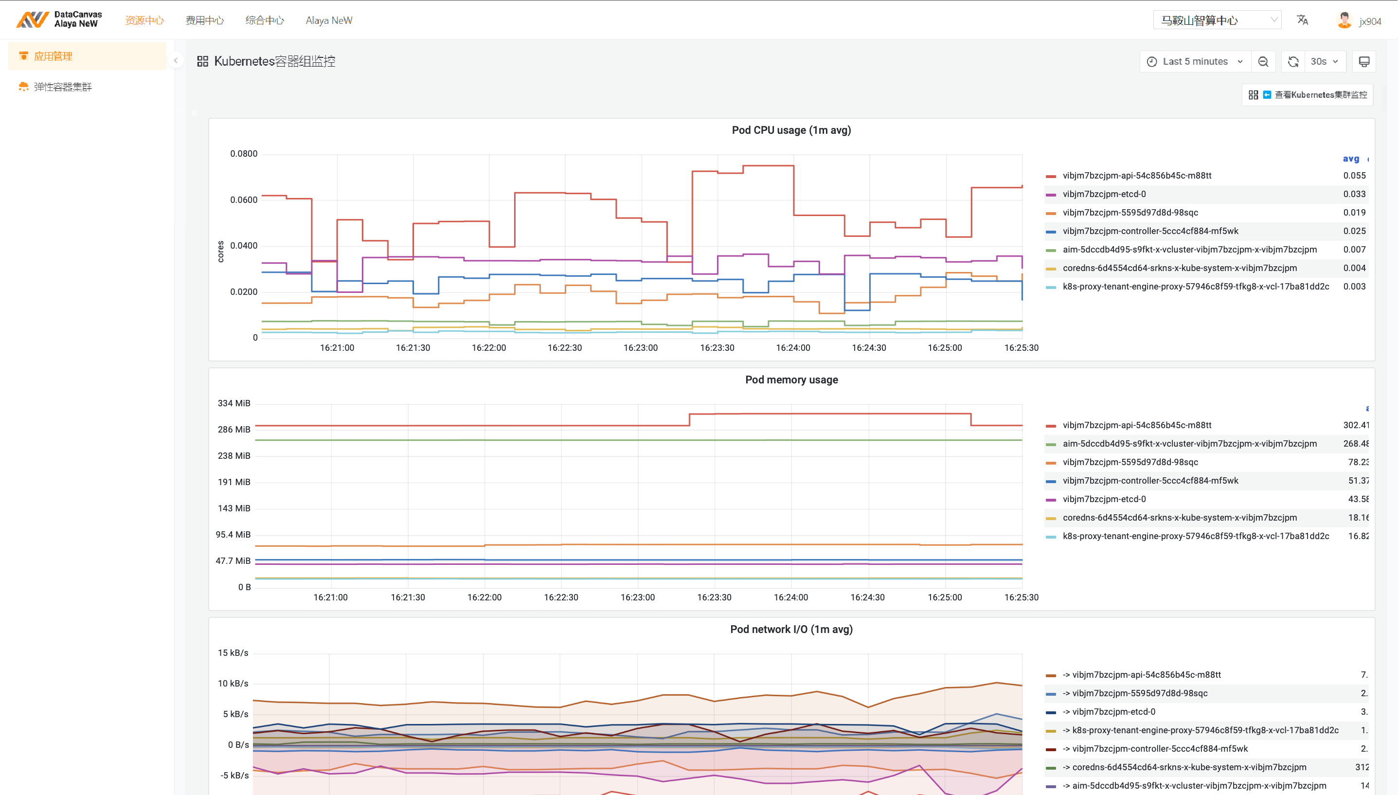
- 点击右上角的 查看 Kubernetes容器组监控, 查看应用内的容器组资源使用状况。查看的监控信息包括:内存使用率,GPU使用率,CPU使用率,网络I/O使用状态等。通过筛选,可以查看一个节点上的容器组的资源进行查看。
